2025下半年亚马逊旺季政策解读:库存、履约与销量全攻略
2025年下半年亚马逊旺季即将到来,与往年一样,亚马逊平台也更新了一系列与卖家库存、履约和销量密切相关的亚马逊政策。及时了解这些亚马逊旺季政策变化,并制定相应的运营策略,将直接影响卖家的旺季销售表现。

从2025年10月15日到2026年1月14日,亚马逊将实施旺季配送费,虽然美国、加拿大站的费用与2024年持平,但卖家仍需通过亚马逊平台工具提前测算成本影响。同时,亚马逊入仓分销网络(AWD)和FBA的入仓截止日期已经发布,平台建议卖家在8月和9月完成备货,以避免旺季仓储容量紧张的问题。
在库存管理方面,亚马逊对“送达时段”政策进行了重要调整。对于使用非AGL和Amazon SEND的履约服务,预计送达时段窗口从原来的14天缩短为7天。这意味着卖家需要更精准地规划头程时间,确保货件在承诺时段内送达,否则可能面临预约延迟的风险。

亚马逊建议卖家与承运商保持紧密沟通,或直接使用AGL、Amazon SEND等官方服务,这些渠道可自动填写送达时段,简化入仓流程。此外,卖家还需特别关注仓储容量管理,及时清理冗余库存或通过“容量管理器”申请额外空间,为热销品预留足够的库容。
面对亚马逊旺季复杂的库存、销售和履约等需求,一款合适的跨境电商ERP能提供切实帮助,伟德手机app下载官网的相关功能支持卖家应对亚马逊旺季的挑战。
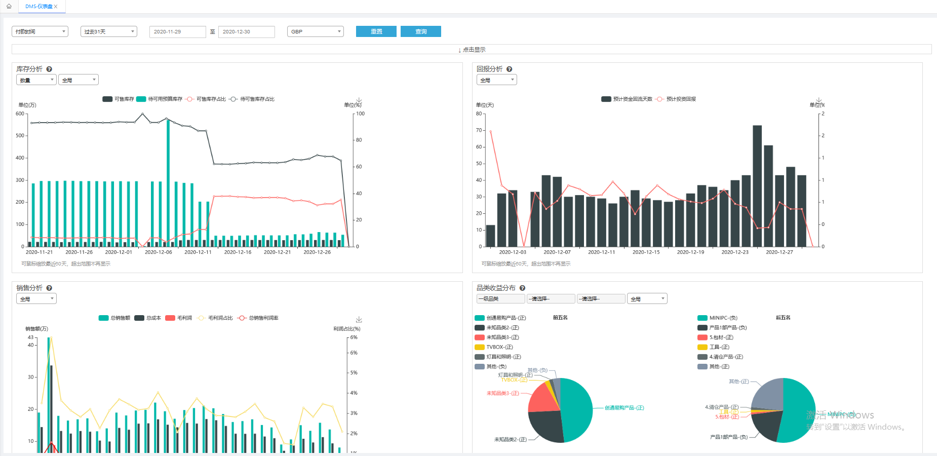
伟德手机app下载官网的亚马逊库存规划功能,能在一个页面汇总本地仓、海外仓、FBA仓数据,结合销量趋势生成补货建议,辅助库存决策。库存罗盘则通过多维度跟踪库存周转天数,帮助快速定位积压风险。全球销售罗盘展示销售额、销量、订单量等关键指标的走势和分布,DMS仪表盘帮助卖家清晰了解全球销售趋势、库存周转等整体运营情况。

在亚马逊广告方面,伟德手机app下载官网的广告智能投放功能可以根据产品阶段自动应用策略和规则,减少手动操作;智能优化功能提供多种规则帮助管理广告活动,识别潜在问题;分时调价功能允许预设不同时间段的广告状态和出价调整,由ERP系统自动执行。伟德手机app下载官网的亚马逊AMC功能整合了亚马逊营销云数据,方便卖家分析广告效果和用户路径,并基于用户行为创建特定人群包用于精准投放。
此外,伟德手机app下载官网支持亚马逊多渠道配送,并与亚马逊官方仓实现库存同步,方便卖家进行全域订单履约。
2025下半年亚马逊旺季是跨境电商的关键战役,卖家需结合平台政策调整备货、履约和广告策略,并借助跨境电商ERP提升效率,确保在竞争激烈的旺季市场中抢占先机。
文中部分图片来源于网络,版权属于原作者,仅以配图表达,无他意。若有不妥之处,请联系我们删除,感谢!
用户中心
退出系统













2025-08-19
易小仓
0
5804









粤公网安备 44030502005797号